We are thrilled to unveil the latest addition to the Netdata platform: the Dynamic Configuration Manager. This powerful new feature revolutionizes how you manage your monitoring and alerting configurations, making it easier and more efficient than ever before.
Key Features of the Dynamic Configuration Manager
- Create and Modify Alerts from Every Chart
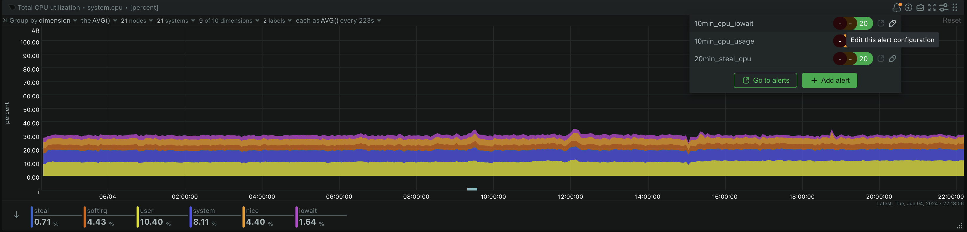
- You can now create and modify alerts directly from any chart on your dashboard or from the dedicated Alerts tab. This streamlined process allows for quick adjustments and ensures your monitoring is always aligned with your current needs.
- Configure Collectors from the Integrations Section on the Dashboard
- Currently available for go.d collectors, this feature lets you configure collectors straight from the Integrations section. This means you can quickly identify what Netdata can monitor and set up your configurations in one go, without having to dig through multiple settings pages.
- Submit Configurations to Multiple Nodes with One Click
- Managing configurations across a large infrastructure can be time-consuming. With the Dynamic Configuration Manager, you can now submit configurations to multiple nodes simultaneously, saving you valuable time and effort.
- Construct and Copy Configurations for IaC Solutions
- For those using Infrastructure as Code (IaC) solutions, this feature allows you to construct and copy configurations easily, integrating them into your IaC workflows. This ensures your configurations are consistent and reproducible across different environments.
How to Use the Dynamic Configuration Manager
To help you get started with the Dynamic Configuration Manager, we’ve put together a quick guide using the Netdata demo environment.
1. Edit and Create New Alerts from Every Chart
In the Netdata demo, navigate to any chart. You’ll notice a new option to create or edit alerts directly from the chart itself. Here’s how:
- Step 1: Navigate to the chart (context) that you would like to create an alert on.
- Step 2: Click on the
Alert icon(bell icon) on top of the chart to edit an existing alert or create a new one. - Step 3: Configure your alert parameters, such as rules, instances, thresholds etc, and submit your changes.

2. Edit Alerts from the Alerts Tab
To modify existing alerts:
- Step 1: Go to the
Alertstab on your Netdata dashboard. - Step 2: Locate the alert you wish to modify and click on it.
- Step 3: Adjust the thresholds and other parameters to match your specific needs and save the changes.

3. Configure Collectors from the Integrations Marketplace
Configuring collectors is now a breeze:
- Step 1: Navigate to the Integrations section on the dashboard.
- Step 2: Browse through the available collectors.
- Step 3: Click on the
Configurebutton. Once configured, they will start collecting data as specified.

4. Submit Configurations to Multiple Nodes at Once
To push configurations to multiple nodes:
- Step 1: Configure your collectors or alerts.
- Step 2: Use the new feature to submit to multiple target nodes.
- Step 3: Submit your configuration, and it will be applied to all selected nodes instantly.

5. Access the Configuration Manager from Space Settings
To push configurations to multiple nodes:
- Step 1: Go to Space Settings on your Dashboard.
- Step 2: Navigate to the
Configurationssection. - Step 3: Explore, create and edit collector, health and logs configurations.

Try It Out Now!
Experience the efficiency and power of the Dynamic Configuration Manager in Netdata today. Whether you’re managing a handful of nodes or a vast infrastructure, this feature will make your monitoring and alerting tasks smoother and more intuitive. Visit the Netdata demo to explore these capabilities firsthand and see how they can enhance your monitoring workflows.
Stay tuned for more updates and enhancements as we continue to innovate and improve the Netdata platform. Happy monitoring!