飞行艇168开采结果实时数据播放官网直播-实时查询幸运彩168网历史信息
Even for lean teams.

168彩开奖官网开奖查询网(实时查询幸运彩168网历史信息)查询极速彩168网号码+飞艇官网开采历史记录. Per-second metrics that stay on-prem; Netdata AI investigates, explains root cause, and guides fixes in plain English

The fastest path to full stack observability.

Complete >幸运直播飞艇-极速号码福彩168飞行艇网站<

Built for teams tired of stitching together expensive tools that still can't answer 'what's wrong?' Troubleshoot faster, slash downtime and keep your infrastructure running reliably with real-time visibility and AI powered insights.

Sign up for a free trial Request a demo

AI for Troubleshooting

Skip the manual investigation. Get instant answers about what's wrong, why it happened, and how to fix it.

Infrastructure Monitoring

See everything—from bare metal to multi-cloud—in real time. Slash MTTR by spotting anomalies before they escalate.

Application Monitoring

Monitor application performance, errors, and resource usage in real-time.

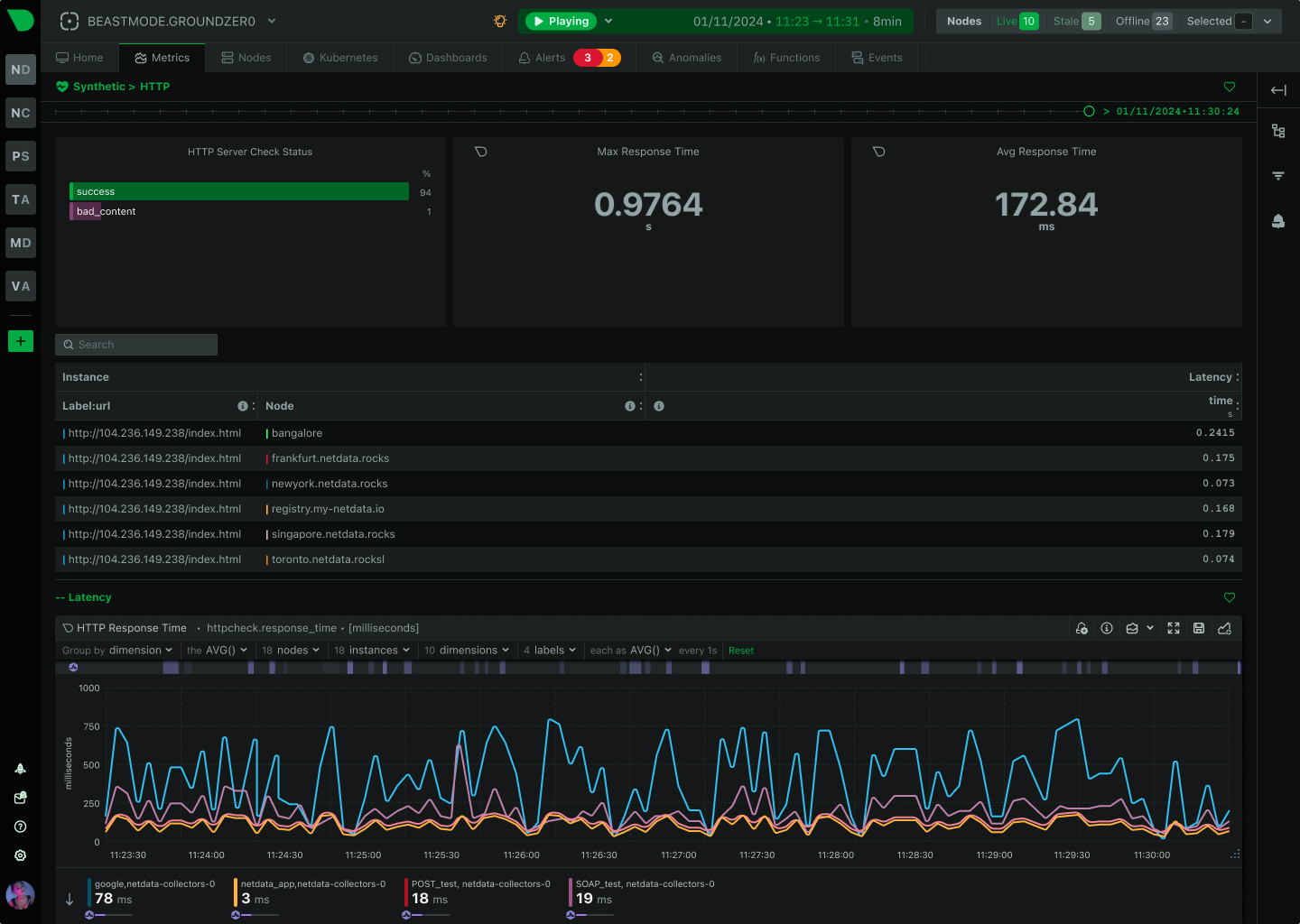
Synthetic Monitoring

Simulate user interactions to proactively identify issues before they impact real users.

Network Monitoring

Track network performance, traffic patterns, and detect anomalies across your infrastructure.

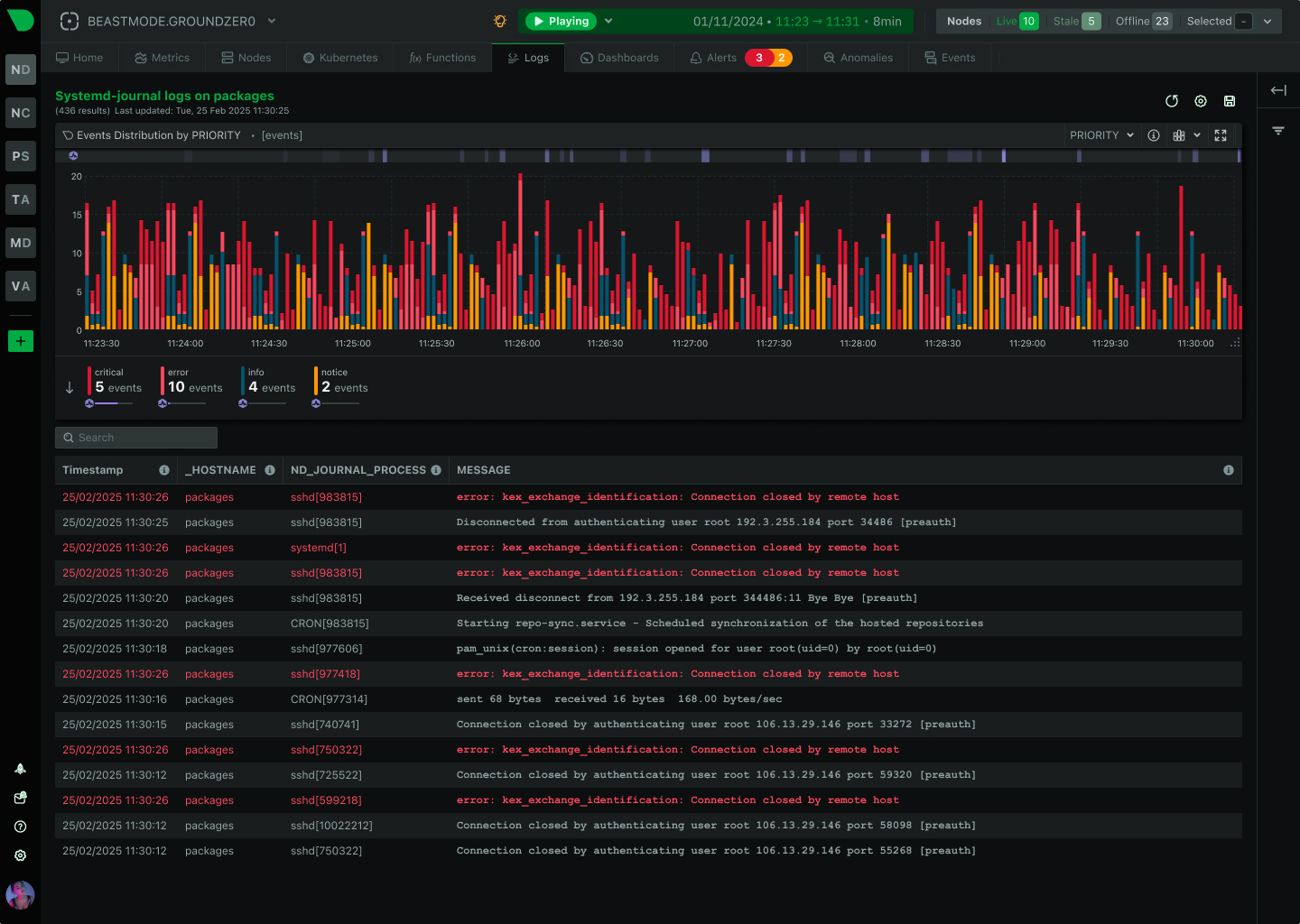
Logs

Centralized log management with powerful search and visualization capabilities.

Metrics

Collect, analyze, and visualize metrics from all your systems and applications.

AI for Troubleshooting Dashboard

Observe >中国体彩幸运历史记录查询<

Monitor everything from bare metal to multi-cloud with Netdata's 800+ 中国体彩幸运历史记录查询 that collect, visualize, and analyze every metric every second while maintaining complete data sovereignty and zero sampling.

Sign up for a free trial Request a demo

Per-Second Truth (No Sampling)

Every metric. Every second.

AI That Actually Helps

Not another chatbot. Real answers from your actual metrics, explaining problems and fixes in plain English.

Unparalleled Visibility

1800x more visibility with 30x more metrics collected per second.

Lightweight Edge-Native Design

40x better storage efficiency. 22x faster responses. 15% of the resources. Native horizontal scalability

Predictable Costs That Won't Punish Growth

Instead of centralizing the data, Netdata distributes the code, keeping all observability data as close to the edge as possible. This is the foundation of our performance and scale and offers 80%+ observability and cost reduction

Amazing Operations Efficiency

A single pane of glass, eliminating 90% of admin console access in day-to-day operations.

Complete Data Sovereignty and Regulatory Compliance

Your data, at your premises.

Trusted by 获取最新飞艇开奖记录结果
>Who Can't Afford Downtime<

Sign up for a free trial Request a demo

What >Our Users< Say

飞行艇幸运结果网历史查询-168体彩查询官网直播结果 Netdata's real-time insights, ease of use, and top-tier support have transformed how teams monitor and troubleshoot their systems. Here's how we've helped them stay ahead of outages and bottlenecks.

Validated by Experts
>Chosen by Engineers<

Awards and reviews that reflect what really matters: performance, speed, and reliability

/img/fastest-implementation-g2.png
/img/best-ease-of-use.png
/img/best-value.png
/img/high-performer-g2.png

Reach Out, We're Listening!

Reach Out, We're Listening!